Featured image

From Metal To Alerts With AWS IoT, Timestream and QuickSight

2020-12-23

OperationsProductivity MonitoringTechnology

Why

We have been doing similar workflows for 5+ years now, much longer if you count fully custom tools. So have countless others. Yet, if you asked a new engineer to build this, you can wave goodbye to a few weeks of their effort as they navigate obtuse documentation and outdated StackOverflow answers. This is our attempt to document what's possible with PaaS tools in 2020.

What are we going to build?

To achieve this, we will:

  1. Write a Python script that monitors system metrics (CPU, Memory, Temperature, Fan)
    1. You could replace this with actual hardware, perhaps run this script on a Raspberry Pi or even send FreeRTOS metrics from ESP32 but we will save that for another day.
  2. Create multiple things on AWS IoT Core.
  3. Send these metrics as shadow updates to AWS IoT every 10s (configurable)
  4. Configure AWS IoT to route shadow updates to a database
  5. Set up a visualisation tool and create dashboards using these updates
  6. Add a few simple alerts on our visualisation tool to send notifications if system metrics cross a threshold

Git Repo Structure

https://github.com/IoTReady/aws_iot_demo

  • master = final code + AWS IoT configuration + Grafana dashboard JSON
  • 1_python_script = Python script without AWS IoT integration (print to console)
  • 2_aws_iot = Python script with AWS IoT integration (shadow updates)

1 - Python Script For System Metrics

We are going to adapt this excellent blog post to create our system monitor script.

python3 -m venv venv
source venv/bin/activate
echo psutil==5.8.0 > requirements.txt
pip install -r requirements.txt
touch sysmon.py
  1. Edit sysmon.py in your preferred text editor and add in the following functions from the blog post:
    • get_cpu_usage_pct
    • get_cpu_frequency
    • get_cpu_temp
    • get_ram_usage
    • get_ram_total
  2. Next, create a main function that calls each of these functions and populates a dictionary: payload and prints it.
    1. We will also add a timestamp to the payload for use in visualisations later.
  3. Add a while(1) that calls this main function every 10 seconds.
  4. Add an argument parser so we can pass the interval and a device_id as command line arguments.
  5. Run the script with python sysmon.py 10 my_iot_device_1

You should see output similar to:

sysmon.py output
sysmon.py output

2 - AWS IoT Integration

Now, we will add in the ability to send our metrics to AWS IoT. But first, we need to register our devices or things as AWS calls them.

Registering the devices

We will register the devices individually via the AWS Console. However, if you have a large number of devices to register, you may want to script it or use Bulk Registration via aws-cli or the AWS IoT Core Console.

We are using us-east-1 aka N. Virginia for integration later with Amazon Timestream which is not yet available in all regions.
  1. Click on Create a single thing
    1. Give your thing a name, e.g. my_iot_device_1
    2. You can skip Thing Type and Group for this demo.
    3. Create the thing
  2. Use the One-click certificate creation (recommended) option to generate the certificates.
    1. Download the generated certificates and the root CA certificate.
    2. Activate the certificates.
  3. Attach a policy and register the Thing.
    1. Because we are cavalier and this is a demo, we are using the following PubSubToAny policy.
    2. DO NOT use this in production!
{
  "Version": "2012-10-17",
  "Statement": [
    {
      "Effect": "Allow",
      "Action": "iot:*",
      "Resource": "*"
    }
  ]
}

Now repeat this a couple more times so we have a few things. I am setting up 3 devices with the imaginative names: my_iot_device_1, my_iot_device_2, my_iot_device_3.

Finally, we will rename our certificates to match our thing names so that it's easier to script together. For instance, I am using the rename utility to bulk rename my certificates:

Bulk renaming certs
Bulk renaming certs

Adding the AWS IoT SDK

Because AWS IoT supports MQTT, we could use any MQTT client that supports X.509 certificates. However, to keep things simple, we will use the official Python SDK from AWS IoT. Specifically, we will adapt the basicShadowUpdater.py sample.

  • Please inspect aws_shadow_upater.py for the changes we are making. Primarily, we are wrapping the functionality into 2 functions:
    • init_device_shadow_handler that takes AWS IoT specific config parameters and returns a deviceShadowHandler specific to our configuration and thing.
    • update_device_shadow that takes our system metrics payload and wraps it into a json structure that AWS IoT expects for device shadows.
  • We will also take this opportunity to modularise our code a bit by moving the main function from sysmon.py into its own separate file.
  • Within main.py we are reading our AWS configuration from a combination of environment variables and the local certificates.
    • We only need the following: export AWS_IOT_HOST=YOUR_AWS_IOT_ENDPOINT.amazonaws.com and export CERTS_DIR=certs assuming you are keeping your certificates in certs/.
    • You will probably want to create a script or .env file to set these environment variables
    • For good measure, we are also verifying that the certificates actually exist.
  • With this done, we stitch our two modules sysmon.py and aws_shadow_updater.py together and start publishing updates. If all goes well, you should see the following in your terminal and your AWS Console (go to Thing → Shadows → Classic Shadow)
Terminal Output
Terminal Output
AWS Console
AWS Console

3 - Simulating Multiple Devices

We are done with almost all of the coding needed to get this working.

This is an easy one, open up multiple terminals/tabs and start a separate process for updating the shadow for each device. Something like this:

Multiple Devices
Multiple Devices

4 - Persisting Shadow Updates

In order to visualise, and perhaps analyse, these metrics, we need to persist them in some form of database. Thankfully, AWS IoT has a Rules Engine designed for just this purpose. The Rules Engine is essentially a message router with the ability to filter messages using an SQL syntax and send them to various destinations.

Go to AWS IoT Core → Act → Rules to get started.

There are 2 steps to enabling rules:

  1. Filter: Select the messages we want to act on.
  2. Act: Select the action(s) we want to run for each filtered message.

Filter

AWS IoT uses a reduced SQL syntax for filtering messages. Points to note:

  • The shadow topic we are interested in is $aws/things/thingName/shadow/update where we need to replace thingName with the wildcard +. Follow this reference on topics and wildcards.
  • The content of each message contains the entire state with desired and reported properties as well as other metadata. We will need to unpack the reported property to get the data we need. Follow this reference for more details.

Our SQL filter will look essentially like this:

SELECT
  state.reported.cpu_usage as cpu_usage,
  state.reported.cpu_freq as cpu_freq,
  state.reported.cpu_temp as cpu_temp,
  state.reported.ram_usage as ram_usage,
  state.reported.ram_total as ram_total
FROM '$aws/things/+/shadow/update'

Before we can save this rule, we will also need to add an action. Actions define what to do with the filtered messages. This depends on our choice of database.

Act

AWS IoT supports a large range of actions out of the box including CloudWatch, DynamoDB, ElasticSearch, Timestream DB and custom HTTP endpoints. See the full list here.

To confirm that our messages are coming through and we are able to store them, we will use the shiny, new time series database from AWS - Timestream. We will also enable the CloudWatch action in case of errors.

Timestream DB

As of this writing Timestream is only available in 4 regions.

Timestream Regions
Timestream Regions

It's essential to create the DB in the same region as your AWS IoT endpoint as the Rules Engine does not, yet, support multiple regions for the built-in actions. You could use a Lambda function to do this for you but that's more management and cost.

We will create a Standard (empty) DB with the name aws_iot_demo:

Create Timestream DB
Create Timestream DB

We will also need a table to store our data, so let's do that too:

Create Timestream Table
Create Timestream Table

Once this is done, we can return to the rule we started creating earlier and add a new Action.

AWS IoT Action - Timestream
AWS IoT Action - Timestream

Notes:

  • The AWS IoT Rule Action for Timestream needs at least one dimension to be specified. Dimensions can be used for grouping and filtering incoming data.
  • I used the following key:value pair using a substitution template - device_id: $${clientId()}
  • We are sending the device timestamp as part of the shadow update. If we include it as part of the SELECT query in the rule, Timestream will assume that timestamp is a measurement metric too.
    • Instead, we will ignore the device timestamp and use $${timestamp()} as the time parameter within the Rule Action. This generates a server timestamp.
  • You will also need to create or select an appropriate IAM role that lets AWS IoT to write to Timestream.
  • Timestream creates separate rows for each metric so each shadow update creates 5 rows.

CloudWatch

This action is triggered if/when there is an error while processing our rule. Again, follow the guided wizard to create a new Log Group and assign permissions.

At the end, your rule should look something like this:

AWS IoT Rule Summary
AWS IoT Rule Summary

Query Timestream

Assuming we have started our simulators again, we should start to see data being stored in Timestream. Go over to AWS Console → Timestream → Tables → aws_iot_demo → Query Table. Type in the following query:

-- Get the 20 most recently added data points in the past 15 minutes. You can change the time period if you're not continuously ingesting data
SELECT * FROM "aws_iot_demo"."aws_iot_demo" WHERE time between ago(15m) and now() ORDER BY time DESC LIMIT 20

You should see output similar to the one below:

Timestream Query Output
Timestream Query Output

You will notice the separate rows for each metric. We will need a different query in order to combine the metrics into a single view, for instance for use with visualisation or analytics tools.

SELECT device_id, BIN(time, 1m) AS time_bin,
    AVG(CASE WHEN measure_name = 'cpu_usage' THEN measure_value::double ELSE NULL END) AS avg_cpu_usage,
    AVG(CASE WHEN measure_name = 'cpu_freq' THEN measure_value::bigint ELSE NULL END) AS avg_cpu_freq,
    AVG(CASE WHEN measure_name = 'cpu_temp' THEN measure_value::double ELSE NULL END) AS avg_cpu_temp,
    AVG(CASE WHEN measure_name = 'ram_usage' THEN measure_value::bigint ELSE NULL END) AS avg_ram_usage,
    AVG(CASE WHEN measure_name = 'ram_total' THEN measure_value::bigint ELSE NULL END) AS avg_ram_total
FROM "aws_iot_demo"."aws_iot_demo"
WHERE time between ago(15m) and now()
GROUP BY BIN(time, 1m), device_id
ORDER BY time_bin desc

Your output should look something like this:

Timestream Combined Output
Timestream Combined Output

If you do see similar output, you are in business and we can continue to visualisation. If you don't:

  • Check the Cloudwatch Logs for errors
  • Verify that your SQL syntax is correct - especially the topic
  • Ensure your Rule action has the right table and an appropriate IAM Role
  • Verify that your Device Shadow is getting updated by going over to AWS IoT → Things → my_iot_device_1 → Shadow
  • Looking for errors if any on the terminal where you are running the script.

Pause For Breath

Sunrise

We have covered a lot of ground. So, let's pause and reflect. Here's what we have done so far:

  1. Created a Python script to monitor common system metrics.
  2. Hooked up this script to AWS IoT using the SDK and Thing certificates.
  3. Simulated running multiples of these devices with sending a Shadow update.
  4. Created a rule to persist these device shadows to Timestream and errors to CloudWatch.
  5. Verified that we are actually getting our data.

Now, we only have the small matter of visualising our data and setting up alerts in case any of our metrics cross critical thresholds.

With a fresh cup of coffee, onwards...

5 - Visualisation

Storage and visualisation are, in fact, two separate operations that need two different software tools. However, these are often so tightly coupled that choice of one often dictates choice of the other. Here's a handy table that illustrates this.

Storage Visualisation Comments
Timestream AWS QuickSight See demo below
Timestream Grafana See demo below
DynamoDB AWS QuickSight Needs CSV export to S3 first
DynamoDB Redash Works but with limitations, demo in future post
ElasticSearch Kibana Works well, demo in future post
ElasticSearch Grafana Simpler to just use Kibana
InfluxDB InfluxDB UI Works well, demo in future post
InfluxDB Grafana Simpler to just use the built-in UI

There are, of course, numerous other ways to do this. We will focus on the first two in that table.

Timestream + AWS QuickSight

QuickSight is a managed BI tool from AWS. The official documentation to integrate Timestream with QuickSight is a little dense. However, it's pretty straightforward if you are using us-east-1 as your region.

  1. Within QuickSight, click on the user icon at the top right and then on Manage QuickSight.
  2. Here, go to Security & PermissionsQuickSight access to AWS services and enable Timestream (see image below).
  3. Next, within QuickSight, click on New Dataset and select Timestream. Click on Validate Connection to ensure you have given the permissions and confirm.
  4. Upon confirmation, select aws_iot_demo from the discovered databases and select aws_iot_demo from the tables.
  5. Click on Visualise

So far so good. I had to struggle for a while to understand how to get QuickSight to unpack the metrics from Timestream. Turns out, this is surprisingly easy if you follow this tutorial video from AWS. Essentially:

  • Create multiple visualisations
  • For each visualisation, add a filter on measure_name.
  • Click on time to add it to the X-axis. Change period to Aggregrate: Minute.
  • Click on measure_value::bigint or measure_value::double depending on the metric to add it to the Y-axis. Change to Aggregate: Average.
    • In our case, only cpu_usage is a double.
  • Click on device_id to add separate lines for each device. This is added to Color in QuickSight.

That's it! My dashboard looks like this:

QuickSight Timestream Dashboard
QuickSight Timestream Dashboard

QuickSight is a full-fledged business intelligence (BI) tool with the ability to integrate with multiple data sources. QuickSight also has built-in anomaly detection. This makes it an incredibly powerful tool to use for IoT visualisations and analysis. We could even bring in non-IoT data such as that from an ERP. More on this in a later post!

However, QuickSight:

  • Does not support alerts
  • Does not support calculations
  • Has limited visualisations
  • Does not support dashboard embeds, e.g. in a webpage
  • Charges per user

Mind you, the AWS IoT rules engine can be used quite easily for alerts so you don't really need alerts in a separate tool. Having said that...

Timestream + Grafana

Grafana has long been a favourite of anyone looking to create beautiful, lightweight dashboards. Grafana integrates with a zillion data sources via input plugins and has numerous visualisations via output plugins. Grafana only does visualisations and alerts but does it really well. There are open source and enterprise editions available.

AWS has an upcoming managed Grafana service. Until then, we will use the managed service from Grafana Cloud. You could also spin up Grafana locally or on a VM somewhere with the docker image.

There's a video tutorial available but you will need to adapt a fair bit to our example. Assuming you have either signed up for Grafana Cloud or installed it locally, you should now:

  • Install the Amazon Timestream plugin
  • Back in Grafana, add a new Data Source and search for Timestream.
  • For authentication, we will use Access Key and Secret for a new IAM User.
    • Back in AWS, create a new user with the AmazonTimestreamReadOnlyAccess policy attached admin rights. For some reason, Grafana would not connect to Timestream even with the AmazonTimestreamFullAccess policy attached.
  • Once the keys are in place, click on Save & Test
  • Select aws_iot_demo in the $_database field to set up the default DB. Try as I might, I could not get the dropdown for $_table to populate.
Grafana Timestream Settings
Grafana Timestream Settings

Now, click on + → Dashboard and + Add new panel to get started.

Unlike QuickSight, Grafana allows you to build queries using SQL. So, for our first panel, let's create a CPU Usage chart with the following query:

SELECT device_id,
    CREATE_TIME_SERIES(time, measure_value::double) as avg_cpu_usage
FROM $__database.$__table
WHERE $__timeFilter
    AND measure_name = '$__measure'
GROUP BY device_id
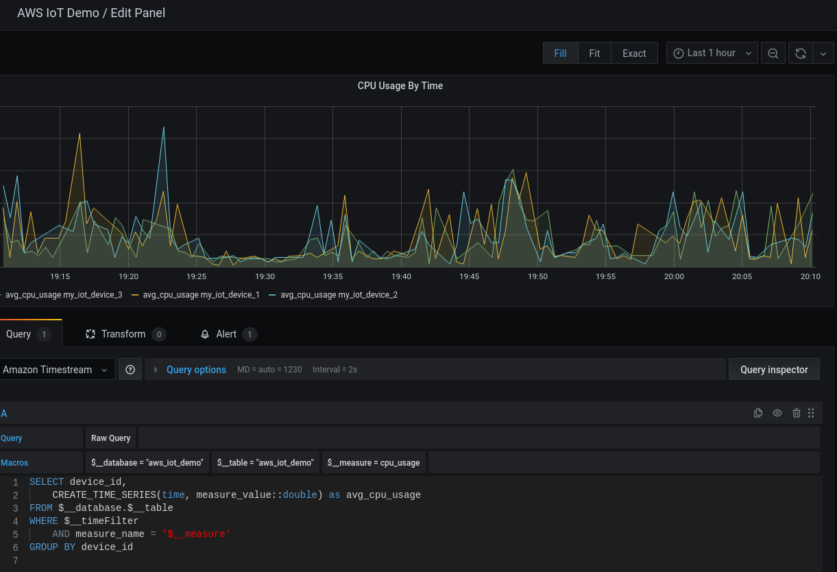
Grafana Panel
Grafana Panel

We are essentially doing the same as QuickSight by defining a where clause to filter by metric and creating a time series that is grouped by device_id. The one, big, difference is the Grafana allows you to add multiple such queries to a single visualisation chart (panel in Grafana speak). Duplicating this panel and making the mods necessary, we end up with a dashboard very similar to that in QuickSight.

Grafana Timestream Dashboard
Grafana Timestream Dashboard

Notice that we get dashboard wide time controls for free!

Alerts With Grafana

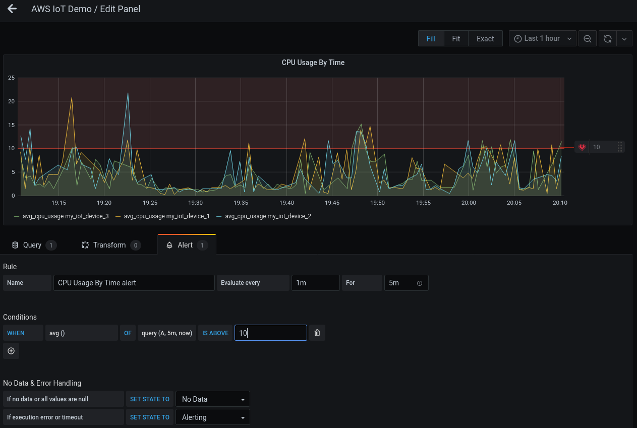
Creating alerts with Grafana is surprisingly easy. Alerts use the same query as the panel and are created in the same UI.

Grafana Create Alert
Grafana Create Alert

By default, the alert is triggered on the average of the metric but you can change it a different calculation.

Grafana Alert Options
Grafana Alert Options

If you have multiple queries on a panel, you can even use a combination of queries!

Alerts can trigger notifications to various channels with built-in options for all the major chat apps, email and webhooks. For instance, if you wanted to trigger a notification within a mobile app, you would set up an API somewhere that will be triggered by a webhook configuration within Grafana. Your API is then responsible for notifying the mobile app.

For more on Grafana alerts, check out the docs.

Conclusions

Once you get around the verbose documentation, and refine your search skills, it's quite straightforward to create an end-to-end flow for most IoT use cases using purely platform-as-a-service offerings.

We have been running a deployment on AWS for a customer with ~46000 devices for 2+ years now, handling 15-20M messages monthly. All this for a fraction of the cost and attention this would need if we ran the infrastructure ourselves.

That said, I do have a few reservations and will explore those in future posts.

Good luck!

Ideas, questions or corrections?

Write to us at sales@iotready.com

Ready to Transform Your Operations?

See how IoTReady can help you achieve operational excellence.

Get in Touch